浅谈LNG发动机的车辆驾驶操作(三)
三、LNG发动机车辆的使用及驾驶操作
(一)日常维护
驾驶员对LNG车辆日常维护的内容包括出车前、行车中、收车后的基础检查维护,主要如下:
1、出车前
LNG车辆的日常维护除了普通车辆的日常维护项目外,还首先应该注意在上车首先检查燃气泄漏报警器(图27),如遇有故障灯亮应及时查找原因和报修,不得擅自操作;

图27:LNG车辆燃气泄漏报警系统
接着需要注意的是连接部件的检查,检视气瓶、支架等连接部件的紧固情况;检查转换开关、仪表、阀门、管道连接、固定情况。如发现气瓶副安全阀防尘帽脱落,应即时报修(图5)。
开车前还要注意气瓶的气量检查。在LNG车辆使用中也曾经发生过由于夜间安全阀打开,气体排出后造成瓶内气量不足,驾驶员未认真检查,出车后气量不够的情况,因此,在发车前请检查气瓶内的气量,是否满足使用,以免造成不便。检查时接通电源,打开点火开关(不起动发动机),查看气量显示器(图28)指示的气量,确保不影响正常运营。

图28:LNG车辆气瓶容量及压力显示器
出车前不要忘记漏电检查。检查点火系统和发电机是否有漏电、跳火现象,如有应及时修理;保持LNG发动机清洁,特别是电气设备不得有油污,防患未然。
2、起动、行车
在起动发动机前,拉好手制动,将变速箱换至空档,在空档状态下,将钥匙转到"ON"位置,接通电源后检查各仪表指示是否正常后等待几秒后方可启动;起动时间不能超过10秒,连续起动要间隔半分钟;如果连续启动3次不能正常启动,则应仔细检查燃气系统以及电路系统有无故障;每次起动后,禁止大油门运转冷态发动机,冷起动后应逐渐提高发动机转速。起动时严禁猛踩油门。应怠速运行发动机1-3分钟才能逐步提速起步;发动机怠速时间严禁超过10分钟。
行车中应勤观察各仪表(开关)的工作情况,注意听察涉及气路的异响,选择良好路面行驶,防止对气路系统形成撞击,当感觉到有异常情况时,应立即停车,检查确认安全后继续运行。否则应立即报修,等待处理。
3、回场后
回场后应检查气瓶、支架、管路、仪表、阀门等固定情况;检查气路有无漏气现象;检查减压阀热水循环水路的工作情况;清洁各仪表、阀外表面,关闭阀门;检查气瓶厢的封闭情况和加气孔盖的锁止情况,如有异常应立即报修处理;定期检查、清洁发动机的空滤;定期清洁供气系统中的天然气过滤器;定期清洁减压器的加热水循环系统。
在加气时要注意不能加太满,要留有余量,以免影响LNG的气化,造成压力过低,使发动机动力不足。
气瓶主要部件的检查情况如下(表4):
|
保养内容 |
保养间隔时间 |
保养方法 |
|
气瓶与支架的连接螺母 |
15天 |
检查并拧紧螺母 |
|
各管路连接部位螺母 |
每次出车检查项目 |
肥皂水目测泄漏情况 |
|
汽化器 |
半年 |
清洁内部水垢 |
|
各部位阀门 |
一年 |
肥皂水检测是否泄漏 |
|
安全阀 |
一年 |
技术监督部门年检 |
|
压力表 |
一年 |
技术监督部门年检 |
|
气瓶真空度 |
一年 |
压力测试 |
|
全面检漏 |
经常 |
气密试验或检测泄漏 |
表4:LNG车辆气瓶主要部件检测表
4、使用过程中的其他注意事项
检漏时,驾驶员师傅们可用矿泉水瓶自制肥皂液并随车携带,以方便检查漏点;
如有天然气泄漏,处理时需做好自身防护工作,各类接头尽量以紧固为主,避免拆卸管路接头,以防低温腐蚀、冻伤;
处理故障时如阀门被冰块冻住,应使用温水解冻后,方可操作,不能用锤或其他物件敲击冰块,防止发生意外情况;
不得用手直接接触低温管道,如需接触需戴好防护手套,确保安全;
在充装、维修时需戴护目镜、脸罩、绝热手套,禁止驾驶员私自操作;
严禁用水冲洗发动机,当车辆过积水路面时,应减速慢过,以避免水溅到电器元件上,造成短路,损坏电控系统;
气瓶在熄火后或行驶中阀体(见图5)周边出现结冰属于正常现象,如果发动机长时间不工作而阀体周边出现结冰,说明阀体出现泄漏,应即时处理;
为了避免充气口(见图5)出现冰块堵塞,应在充气结束后及时关闭充气口,盖上防尘帽。
(二)正确驾驶操作
由于LNG发动机工作原理的不同,其在驾驶操作过程中也由于工作特性,操作方法有别于燃油发动机,特别是柴油发动机。
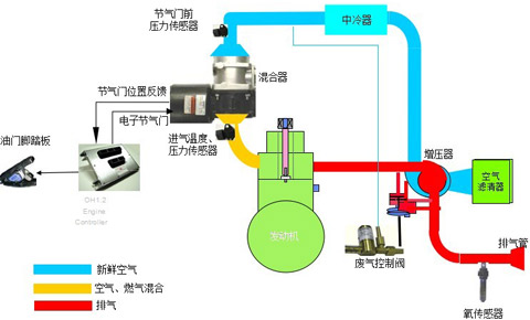
如图29(LNG发动机WOODWARD--OH2空气控制系统图)所示,新鲜空气经过空气滤芯过滤后,被涡轮增压器压如进气管道,通过中冷降温后进入混合器,与燃气计量阀喷入混合器的LNG气体混合,形成可燃混合气,ECU通过计算控制电子节气门的开度,使之进入进气支管,最终进入发动机燃烧室进行燃烧做功。相比柴油发动机,燃油直接喷入气缸燃烧室内,直接就可以燃烧做功,其输出动力的反应明显迅速许多。另外,柴油发动机的燃烧室压缩比较燃气发动机要高,动力提升迅速,其提速效果也较燃气车好许多,从同型号的两种发动机外特性曲线也能得出同样的结果。数据反映出LNG车辆扭矩较低些,在驾驶过程中相对柴油发动机的提速明性能显会有滞后的感觉,这是正常现象,因此,应该注意避免一些柴油车的驾驶习惯。

图29:LNG发动机WOODWARD--OH2空气控制系统图
潍柴WP6.240柴油机外特性曲线(表5):

表5:WP6.240柴油机外特性曲线
潍柴WP6NG240气体机外特性曲线(表6):

表6:WP6NG240气体机外特性曲线
综上所述,天然气发动机相对于柴油发动机来说具有以下一些技术特点:
(1)更多进气,不等于更大功率。这就意味着不能一味靠加大油门来提升动力。LNG正常的燃烧范围在5-15%之间,一味的加大油门燃烧效果反而会更不理想。
(2)进气压力增加不等于进气流量增加,也不等于扭矩增加,但即便如此,LNG发动机的输出扭矩相比柴油发动机还是较低的。
(3)LNG发动机对进气调节系统的控制能力决定发动机性能。
(4)良好的增压系统是LNG发动机功率的保障。
(5)如果增压低,系统中不能通过增加燃料来提升动力。也就是说不能完全靠加大油门来增加动力输出。
(6)过多燃料会导致排放急剧恶化,使燃料经济性变差。
其具体的操作方法和步骤如下:
1、启动和起步
(1)启动发动机
在起动发动机前,拉好手制动,将变速箱换至空档,在空档状态下,将钥匙转到"ON"位置,接通电源后检查各仪表指示是否正常后等待几秒,让发动机ECU自检结束后方可启动;
起动时间不能超过10秒,连续起动要间隔半分钟;如果连续启动3次不能正常启动,则应仔细检查燃气系统以及电路系统有无故障;
每次起动后,禁止大油门运转冷态发动机,冷起动后应逐渐提高发动机转速。起动时严禁猛踩油门。应怠速运行发动机0.5-1分钟才能逐步提速起步;发动机要注意避免长时间怠速运转,严禁超过10分钟。
(2)足够的热车时间
环境温度过低时或刚刚启动发动机时,由于发动机温度过低,LNG车的汽化器工作受限,使进入发动机燃烧的天然气雾化不良,气温过低,容易导致燃气消耗增加,切不可在刚启动后就大油门高速运转发动机。预热时发动机水温达到50-60°C左右即可起步,但外界气温较低时,应注意适当延长预热时间。
(3)起步
起步时应严格遵守一档起步的原则,不猛冲,顺其自然而上,严禁二档起步;汽车起步操作时注意手脚动作协调,加速踏板要缓踩,离合器缓抬,使发动机既不熄火,又能省耗,实现汽车平稳起步。在起步后不能忽略"起步后低速平稳行驶一段路程"的节能操作方法,即在发动机预热一段时间以后,再结合低档、低发动机转速、低车速运行一段路程或时间,从而使发动机达到足够的温度同时,车辆其他各部位也都能适当预热,减少低温磨损。
2、加速踏板的使用技巧
由于LNG发动机特性的限制,其起步的提速性能相对较柴油车弱,因此要特别注意加速踏板要轻踩,不仅如此,还要注意抬油门时应该轻放。LNG发动机油门踏板从踏下到动力起来需要一定的反映时间,猛踩加速踏板不仅不会有良好的提速效果,反而会造成燃气的大量消耗浪费,还加剧了发动机的磨损,影响其使用寿命,而且增加了排放,污染了环境。再加上电子油门反映时间短,比较灵敏,稍不留神就会油门过大,因此驾驶LNG客车时要有耐心,切不可急躁,在驾驶时,务必尽量少用急加速,加速踏板因轻踩缓抬,适当控制,不猛轰、死踩,确保安全行车的同时可以降低油耗。在车辆的行驶过程中要注意避免空踩加速踏板。空踩加速踏板时发动机油料消耗较大。
频繁制动和急加速对气耗的影响非常大。路况良好时,可以使用高速档和较高的经济时速匀速行驶,因为在正常行驶时,时快时慢重复加、减速的操作,加大了燃料的消耗。
表7和表8均为同一辆车,不同驾驶员驾驶相同线路的速度曲线和燃料消耗表。其中表7的驾驶员操作时平均百公里气耗为17.33KG/100km,而表8的驾驶员操作时平均百公里气耗达到了19.22KG/100km,差距十分明显。因此,在驾驶操作过程中要注意避免急加速、急减速,尽量保持匀速行驶。

表7:平均百公里气耗为17.33KG/100km

表8:平均百公里气耗:19.22KG/100km
3、合理换挡的技巧
在行驶中可根据行驶的道路状况、车速和车辆载重选择合适的档位,尽可能以经济车速匀速行驶。正确驾驶、平稳地接合离合器,及时换档,避免突然加速和紧急制动,减少车身和动力系统的负荷。
在换挡操作的时候应尽量控制发动机转速在1200-1500转/分区间范围内进行(表6),这样可以有效的利用发动机的经济转速区域,发挥良好的燃油经济性。换挡动作应迅速、准确、平稳的换挡,确保发动机转速没有较大的波动;如果在坡道行使,应及时加、减挡,使发动机保持在燃料消耗较低、动力较高的经济转速范围内。
在行驶条件允许时,应该尽量使用高速档行驶。在平直的道路上尽量保持匀速行驶,杜绝频繁换档操作。换档不响这样的小习惯也可以降低能耗。由于发动机的燃油喷射控制系统是车载ECU,车速过低车身颤抖时要及时减档,否则控制模块会强制增加燃料供应量,因此拖档驾驶并不节约,而且会增加机件的磨损,造成不必要的损失。
经验证明匀速行驶最节能,在驾驶操作时油门踏板应留有余地,尽量保持不动。正确的滑行操作不但能够减少机件磨损,降低轮胎消耗,而且可以节约燃料,但并不是传统意义上的空档滑行,而应该是根据道路情况变化,通过油门开度的变化来控制车速。
4、合理制动与停车
驾驶过程中要经常观察仪表,注意水温和机油压力的变化。发动机正常水温应保持在80-90度之间,过高或过低都会增加燃气的消耗。行驶途中要多观察仪表,遇到故障情况应及时解决,不开带病车辆。
道路畅通时,应保持直线行驶,频繁变道会增加耗油量;正确把握转向时机可以节约燃料;在路途中每减少了一次制动,就相当于节约了燃料;会车时观察好行驶路线,提前减速靠右让行,避免两车交会时突然降低车速。
遇情况提前处理。增强预判减制动,做到礼让三先(先让、先慢、先停)。尽量减少停车次数和减少制动次数,避免因先制动再加速而造成不必要的燃料消耗。

表9:平均百公里气耗:26.13KG/100km

表10:平均百公里气耗:21.67KG/100km
表9和表10均为同一辆车,不同驾驶员驾驶相同线路(低速公交线)的速度曲线和燃料消耗表。其中表9的驾驶员操作时平均百公里气耗为26.13KG/100km,而表10的驾驶员操作时平均百公里气耗达到了21.67KG/100km,差距更加明显。因此,在驾驶操作过程中要注意提前处理情况,增加对道路情况变化的预判,不仅是行车安全的有效保证,同时也能大幅度的降低燃料消耗。
把怠速尽量调到最低限度,并避免长时间怠速运转发动机。怠速三分钟的燃料消耗可以让车辆行驶一公里的里程。如果停车怠速时间超过2分钟,就应将发动机熄火。
停车时提前计算好位置和方向角度,充分利用车辆的惯性,尽量一次停车到位,避免由于停车位置不正确再重复移动车辆。
5、回场后的工作
车辆回场后应注意检查气瓶、支架、管路、仪表、阀门等固定情况;检查气路有无漏气现象;检查减压阀热水循环水路的工作情况;清洁各仪表、阀外表面,关闭阀门;检查气瓶厢的封闭情况和加气孔盖的锁止情况,如有异常应立即报修处理;定期检查、清洁发动机的空滤;定期清洁供气系统中的天然气过滤器;定期清洁热交换器的加热水循环系统(表4)。
在加气作业时注意不能加太满,要留有余量,以免影响LNG的气化,造成压力过低,使发动机动力不足。
6、其他需要注意的地方
正确使用空调。夏季开车前应先打开车窗行使几分钟,待热气散发后再关窗,不仅节约燃料还能提高制冷效果;高速行使时不要开窗,气温不高时可以多用换气功能;空调一般设定26度就可以了。
不超载,不超速,不疲劳驾驶。超载、超速行驶,加重了车辆的负荷,也加重了制动器的负担,既不安全又增加了燃料消耗,可以说是得不偿失。
加强学习,熟悉所驾驶的车辆构成、性能和工况。随时掌握车上的各种仪表信息,提早发现问题,解决问题,及时排除车辆的各类故障是安全、节能驾驶的必要前提。
规范操作。坚持起步不耸、换挡不响、转弯不歪、刹车不栽、车速不超、会车不抢、不轰空油、停车不偏;熟练掌握"六少":少熄一次火、少轰一脚油、少出一次错、少踩一脚刹、少变一次道、少出一次险。
综上所述,对于LNG车辆的驾驶操作,应该做到:
一心:节能意识长记心;
二轻:油门要轻踏轻放;制动要轻踩,对道路情况提前处理,减少急刹车;
三稳:气压稳、心态稳、操作稳。
LNG车辆的节能驾驶操作方法为:
爱车例保不能忘,气压稳定是前提;
调整心态车速匀,路遇情况早处理;
油门平稳缓踏抬,节油节气一样行。
四、LNG车辆常见故障处理及应急情况处理措施
(一)常见供气系统故障的判断与维修
|
故障现象 |
原因分析 |
解决方案 |
|
加气时瓶内压过高 |
加气设备设定压力过高 |
把加气设备调节器致适当压力 |
|
热瓶充装 |
正常现象,按回气管放空 |
|
|
用气时瓶内压力过高 |
经济阀调节不当 |
把经济阀调至适当压力 |
|
经济阀失灵,损坏 |
维修或更换经济阀 |
|
|
充装后升压很快 |
过量充装 |
按额定量进行充装 |
|
热瓶充装 |
正常现象,增加用气量 |
|
|
真空丧失 |
返回本公司维修 |
|
|
瓶内压力过低 |
经济阀调节不当 |
把经济阀调至适当压力 |
|
气相管路及管件泄露 |
修复管路、管件。并再次检漏 |
|
|
液体温度太低或质量问题 |
检验液体质量和温度 |
|
|
充液前、后,压力表无反应 |
压力表坏 |
更换压力表 |
|
安全阀开启,压力表无反应 |
压力表坏 |
更换压力表 |
|
气瓶头部结霜 |
可能在用气 |
正常现象 |
|
可能有管件泄露 |
检查,再按操作规程检修 |
|
|
瓶体冒汗或结霜 |
环境温度过低、空气湿度大 |
正常现象 |
|
真空失效 |
返回本公司维修 |
|
|
安全阀开启 |
液体存放时间过长 |
立即用气或放空 |
|
增压快 |
检查气瓶是否正常 |
|
|
安全阀设定压力低或故障 |
按操作规程更换安全阀 |
|
|
液位显示零位 |
气瓶内液体已用完 |
往气瓶内按规定量充液 |
|
转换器设置不当 |
重新设置转换器电容值 |
|
|
显示器或转换器损坏 |
检查各部件,维修或更换 |
|
|
瓶内液体用完后 |
转换器设置不当 |
重新设置转换器电容值 |
|
显示器或转换器损坏 |
检查各部件,维修或更换 |
|
|
导线断路或连接口等渗水 |
检查导线,将水份弄干,重新设置连接 |
|
|
供气温度过高或过低 |
供热水原因 |
调准热水供应量 |
|
供气压力过高或过低 |
经济阀、管路调压阀 |
检查设定压力是否准确,工作是否正常 |
|
发动机不工作 |
气瓶内气、液已用完 |
往瓶内充液 |
|
供液阀门未打开 |
找开供液阀门 |
|
|
发动机电磁阀未打开或故障 |
检查供电是否正常,电磁阀是否完好 |
(二)应急情况处理
1、冷灼伤处理
1)当皮肤与低温表面冷灼伤时,可用热水加热方法使皮肉解冻,然后再挪开冻结部位,并将伤员移至温暖的地方(约20℃);
2)除去所有妨碍冻伤部位血液循环的衣物;
3)将冻伤的部位立即进行水浴,水温要求40-45℃,不允许使用干燥或直接加热的方式;如果水温超过45℃,就会加剧损伤冻伤区的身体组织;
4)立即将伤员送往医院做进一步治疗;
5)如果伤员大面积冻伤,且体温已经下降,就需要将伤者浸泡在40~45℃的水中,再尽快将伤者送往医院;
6)冻伤的身体部位在加热后开始疼痛、肿胀,如果伤势不严重,应当对冻伤部位进行缓慢、持续地加热,直至皮肤由灰白色变成粉红色或红色;
2、事故或火灾情况处理
在遇发生事故或其他突发情况时,要及时关闭气瓶的燃料供应阀,打开气瓶舱门,确保空气流通,设立安全区,疏散人员,保持安全距离,如果发生火灾情况,应注意使气瓶远离着火点,及时报警。当阀门无法关闭或泄漏处无法堵塞时,切不可用水直接喷淋液体泄漏处,推荐使用干粉(最好是碳酸钾)灭火器。
警告:不能使用水喷向液化天然气液体,这会引起液化天然气的大量蒸发而加大火势,必须用高倍数泡沫系统进行灭火。
1、凡本网注明“来源:www.ultbbs.com” 的所有作品,版权均属于江南网页版,未经本网授权,任何单位及个人不得转载、摘编或以其它方式使用上述作品。已经本网授权使用作品的,应在授权范围内使用,并注明“来源:www.ultbbs.com”。违反上述声明者,本网将追究其相关法律责任。
2、凡本网注明 “来源:XXX(非江南网页版)” 的作品,均转载自其它媒体,转载目的在于传递更多信息,并不代表本网赞同其观点和对其真实性负责。
3、如因作品内容、版权和其它问题需要同本网联系的,请在30日内进行。
※ 有关作品版权事宜请联系:copyright#chinabuses.com
- 从钛酸锂“逆袭” 看新能源客车动力电池“三国杀”[03-29]
- 直播—“安凯美丽中国行”第四季银川站[03-29]
- 康明斯:链合全球技术资源,构建本土化模式[02-04]
- 扬子江雷洪钧:大客车更适合用磷酸铁锂电池[01-30]
- 欧科佳张小平:中国需要什么样的“互联网+”公共交通[01-11]
- 欧阳明高答江南网页版:“十三五”客车电池什么样[01-15]
- 2016百人会23位专家领导共话新能源客车[01-27]
- 谁家的车 让精明徽商敢做吃螃蟹的人[01-25]